仪表盘教程:PMM Simple V2¶

欢迎来到 仪表板教程:PMM 简易 V2 策略 —— 一份分步指南,帮助你使用 Hummingbot 仪表板理解、配置、回测和部署 PMM 简易 V2 策略。
在本教程中,你将学习如何设置策略参数,通过回测测试其表现,微调订单价差和风险控制,并最终保存并部署你的配置以用于实盘交易。
🔍 How PMM Simple Differs From Other Strategies¶
PMM Simple V2 是 Hummingbot V2 中作为控制器实现的一个基础做市策略。其目的是通过在中间价两侧对称地挂出买卖限价单,持续为市场提供双边流动性,并从中捕获买卖价差以获取利润。
与 Hummingbot V2 代码库中更复杂的策略不同,PMM Simple 不使用任何技术指标或价格预测。它会在参考价格(通常是中间价)周围以固定的价差挂出限价单,目标是稳定地赚取价差收益。
像 pmm_dynamic 这样的策略会使用 MACD 和波动率指标(NATR)来动态调整价差和定价,而 bollinger_v1 和 dman_v3 则基于布林带遵循趋势跟踪或均值回归逻辑。PMM Simple 始终保持在市场中,使用简洁、固定的参数和最少的逻辑,使其非常适合追求稳定性、简单性和可扩展性的用户。
- 与 v2 simple_pmm 脚本相比
两种策略都会在参考价格周围对称地挂出买卖订单,但 simple_pmm 是一个极简脚本,适合快速测试和基本设置。而PMM Simple V2 作为控制器,具有更结构化和易于维护的设计。如果你计划长期运行机器人、希望获得更好的模块化设计,或未来打算在此基础上进行开发,请使用 pmm_simple。
- 与 V1 版本纯做市策略相比
V1 的纯做市策略可靠且开箱即用,非常适合希望使用简单、即插即用策略的用户。然而,其单一整体式设计使得在需要添加新功能或自定义行为时难以修改。PMM Simple V2 采用模块化的控制器架构,更容易扩展和调整——非常适合实验和长期开发。
🔧 Configuration Parameters¶
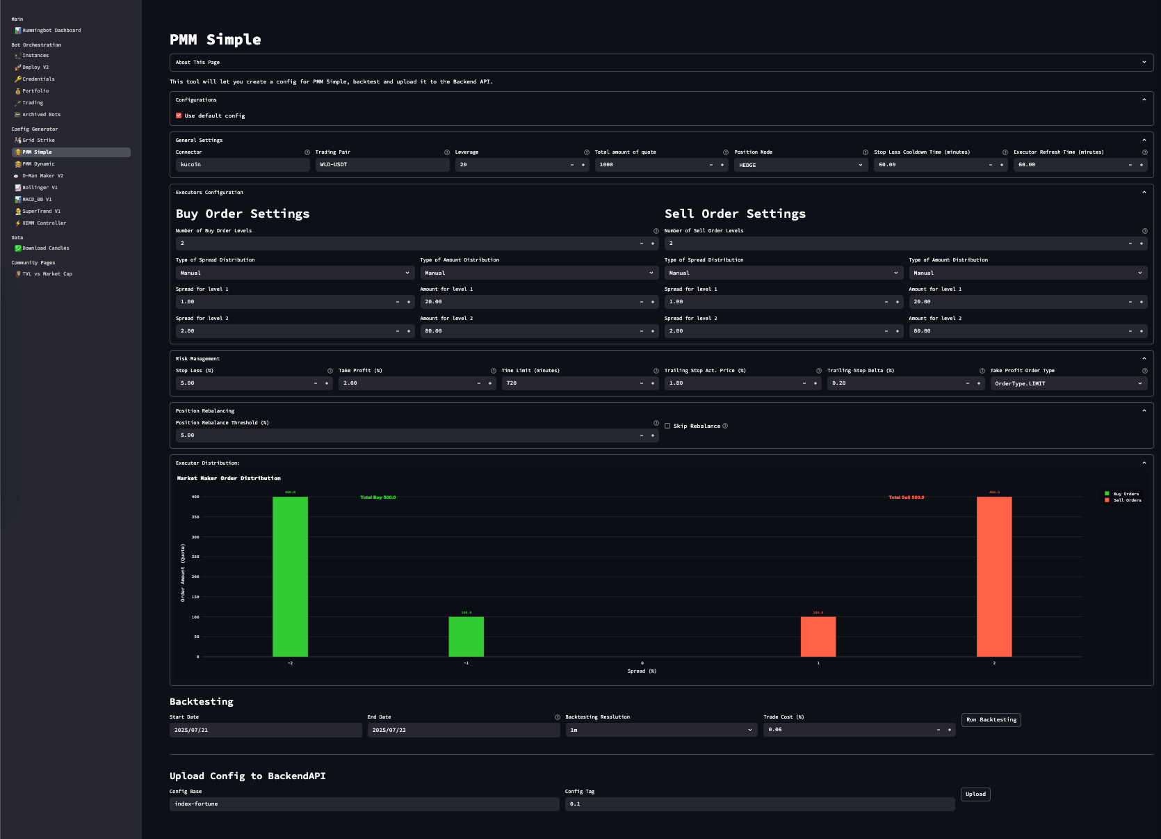
在 Hummingbot 仪表盘的侧边栏中导航到 PMM Simple。
General Settings¶
| 参数 | 描述 | 示例 | 
|---|---|---|
| connector_name | 交易所名称(例如 binance, binance_perpetual) | binance | 
| 交易对 | 交易对符号 | WLD-USDT | 
| 杠杆 | 杠杆(现货交易设为 1) | 20 | 
| total_amount_quote | 以报价货币计的总分配金额 | 100 | 
| 仓位模式 | 仅限衍生品:HEDGE 或 ONEWAY | HEDGE | 
| executor_refresh_time | 替换非活跃订单前的等待时间(秒) | 300 | 
| cooldown_time | 止损后重新入场的等待时间 | 60 | 
买入/卖出订单设置¶
配置层级数量、价差以及每层的资金分配:
| 参数 | 描述 | 示例 | 
|---|---|---|
| buy_spreads | 买入订单相对于中间价的百分比(下方) | [0.01, 0.02] | 
| sell_spreads | 卖出订单相对于中间价的百分比(上方) | [0.01, 0.02] | 
| buy_amounts_pct | 买入订单的相对大小 | [50, 50] | 
| sell_amounts_pct | 卖出订单的相对大小 | [50, 50] | 
🛡️ 风险控制¶
| 参数 | 描述 | 示例 | 
|---|---|---|
| stop_loss | 允许的最大亏损幅度(相对于入场价,%) | 0.03 | 
| take_profit | 盈利目标(相对于入场价,%) | 0.02 | 
| time_limit | 强制平仓前的最大持仓时间(秒) | 2700 | 
| take_profit_order_type | 限价单或市价单(在某些连接器上支持 LIMIT_MAKER) | LIMIT | 
| 移动止损 | 触发价差和移动价差(可选) | 0.01, 0.002 | 
🔄 持仓管理(仅限现货)¶
| 参数 | 描述 | 示例 | 
|---|---|---|
| position_rebalance_threshold_pct | 超过阈值时自动市价单重新平衡 | 0.05 | 
| skip_rebalance | 禁用自动再平衡(true/false) | false | 
🧠 策略工作原理¶
PMM Simple V2 策略会在中间价周围使用您配置的价差放置对称的限价订单网格。例如,0.002 的价差表示 0.2%。总报价资产将自动分配到这些价位上——可以是平均分配,也可以根据您的自定义权重(buy_amounts_pct、sell_amounts_pct)进行分配。
每个成交订单由 PositionExecutor 处理,其使用三重屏障系统来管理退出:
- 
止损:防止价格不利变动带来的损失。 
- 
止盈:达到目标后锁定收益。 
- 
时间限制:在设定时间段后关闭陈旧的持仓。 
- 
(可选)移动止损:当持仓盈利后触发,并跟随价格移动。 
在后台,控制器会监控陈旧或不活跃的订单,并根据 executor_refresh_time 替换它们。如果订单触发了止损,策略将在重新下单前执行冷却期(cooldown_time)。
🔁 再平衡机制说明(仅限现货)¶
如果您在现货连接器上运行该策略并启用了再平衡功能,它将跟踪您的报价/基础资产比例。如果余额偏离超过您设置的 position_rebalance_threshold_pct,机器人将提交市价单以恢复原始资产分配。您可以通过设置 skip_rebalance: true 完全禁用此行为。
📊 回测您的策略¶
使用回测部分在历史数据上模拟策略表现。
步骤:¶
- 
设置开始和结束日期 
- 
选择分辨率(例如 1m,5m) 
- 
输入预期交易成本百分比 
- 
点击 运行回测
显示的指标:¶
| 指标 | 含义 | 
|---|---|
| 净盈亏 | 总报价资产盈亏 | 
| 最大回撤 | 从峰值开始的最大单次回撤 | 
| 总体积 | 总交易金额 | 
| 夏普比率 | 收益与风险指标 | 
| 盈利因子 | 总收益 / 总亏损 | 
| 执行器 | 已执行头寸数量 | 
| 准确率 | 整体成功率 | 
💾 保存您的配置¶
对回测结果满意后:
- 
向下滚动至 上传配置到 Hummingbot-API 
- 
为您的配置基础命名并添加配置标签 
- 
点击 上传
要重用已保存的配置,请取消勾选“使用默认配置”
➡️ 下拉菜单将显示已保存的配置
➡️ 加载一个配置会自动填充所有字段。
已保存的 YAML 文件存储在以下位置:
➡️ 您也可以调整现有配置,然后以新名称保存以进行版本管理。
🚀 部署您的配置¶
使用已保存的配置启动您的交易机器人:
- 
输入实例名称 
- 
选择您的凭证配置文件 
- 
选择合适的Hummingbot 镜像 
- 
配置风险限制——全局和每个控制器 
- 
选择已保存的控制器配置 
- 
点击部署机器人 
🎉 恭喜! 您刚刚部署了一个 pmm_simple 交易机器人。
要监控您的机器人,请前往实例页面——
部署后状态可能需要几秒钟才能更新。
✅ 摘要¶
PMM Simple V2 是一种结构良好、简洁的做市策略,具备可自定义的订单层级、强大的风险控制以及集成的回测功能。对于希望实现以下目标的用户而言,这是一个极佳的工具:
- 
持续获取基于价差的利润 
- 
从简单的逻辑入手 
- 
基于模块化控制器系统进行长期优化和改进 
 
                 
                    









